Timeline: Overview¶
What is Session Timeline?¶
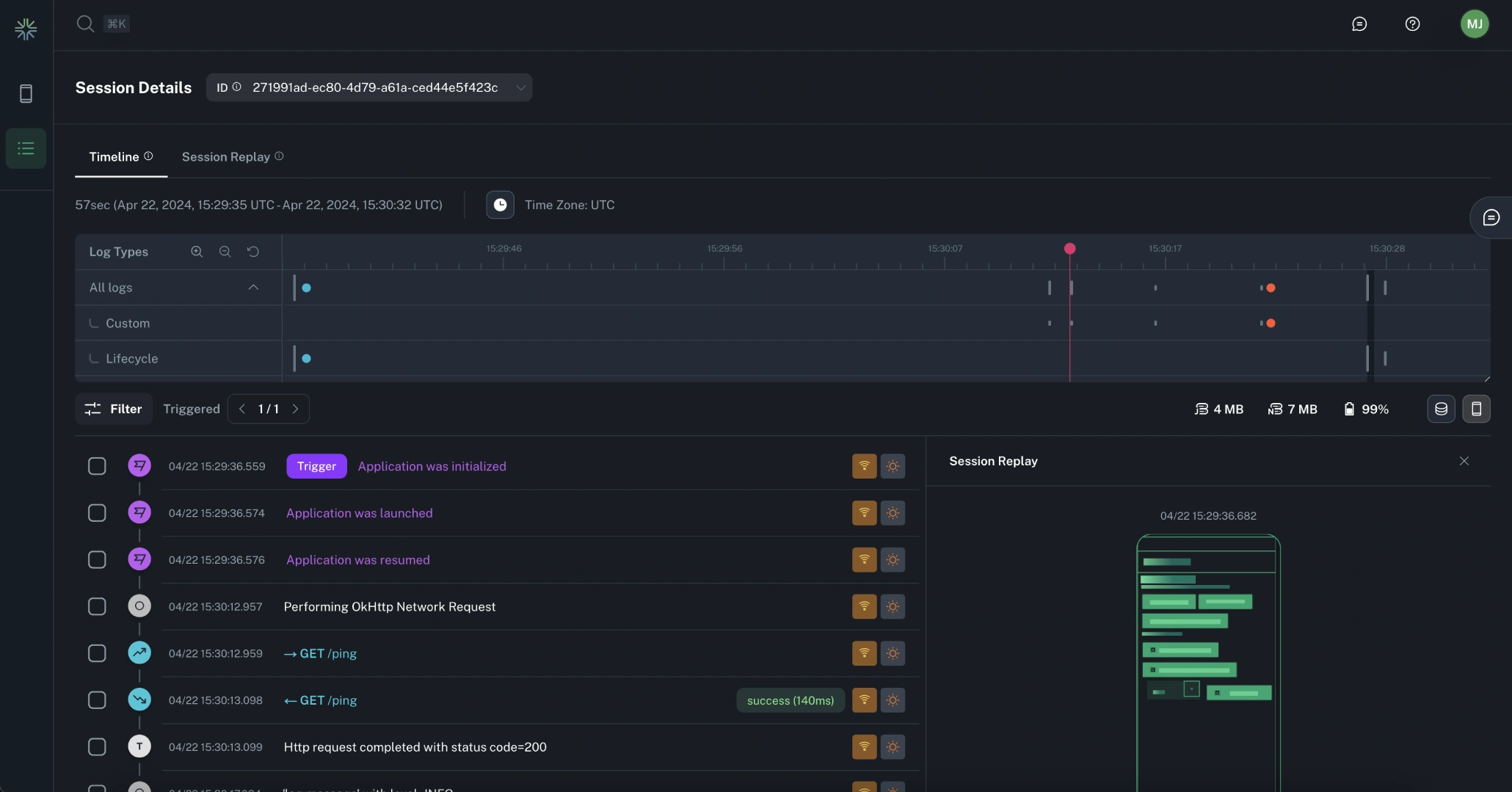
The Timeline feature empowers mobile developers with comprehensive session visibility, offering valuable insights into both user and application activity, and enabling quick issue identification and resolution.
The Timeline view provides a chronological representation of the user journey within a sesion with the ability to replay the user's screen experience along with an extensive collection of logs and signals that offer a holistic view of both the user and the app's state at any given moment.
Use Cases¶
Timeline proves invaluable in many scenarios:
- Troubleshooting Hard-to-Reproduce Issues: When a user encounters a crash or error that's challenging to replicate, Timeline helps you understand the problem.
- Understanding Negative Feedback and Bug Reports: If users provide negative feedback or report bugs, Timeline enables you to investigate and address the underlying issues.
- Identifying Drop-Off Points: If users consistently abandon your app after a specific step in a critical workflow, Timeline assists in identifying and rectifying the problem.
- Reproducing Issues with Limited Information: When QA or support teams report issues without clear steps to reproduce, Timeline allows you to recreate the problem with greater precision.
Features¶
Key Functionality¶
Timeline is responsible for rendering much of the per-session telemetry provided by the Capture SDK, providing a rich UI for understanding the app flow during a specific session.
Examples of data with first class support in the Timeline view:
- App Lifecycle Events: Events like app opens, backgrounding, ++.
- Device State Monitoring: Events triggered in response to device state changes, like device orientation, time zone changes and power-saving mode.
- Network Request/Responses: Network request and responses are rendered, showing latency timings and success status.
- Resource Utilization: Memory and CPU usage can be rendered as a graph throughout the session.
- Screen Captures: Timeline allows you to replay app layout changes, offering insights into the visual aspects of user interactions.
- Custom Logs: Any custom logs logged through the SDK by the application appears in-line with events emitted by the SDK.
Core Concepts¶
- Sessions: Periods of app usage for a user on a specific device, depending on your session strategy.
- Session Replay: Bandwidth and privacy conscious screen captures of user activity within a session.
- Timeline: Visualization of logs within a session in a timeline-centric view.
- Event Logs: Events that are emitted as logs either by the SDK itself or via custom logging.
Info
See the SDK Session Management section for information about how to configure a session strategy.
