Alerts: Feature Guide¶
Minimum configuration¶
When creating the first alert you will be guided through configuring everything necessary for alerting to be enabled. Overall, the minimum general configuration needed is:
- Configure an integration for sending notifications in Integrations configuration.
- For Slack, make sure you invite the
@bitdriftSlack app into the channel(s) you want to send the notification to. - Configure a notification group that will select which channel will the notification fire into.
- When creating an alert (by selecting
Create alertin the top right of any chart in any workflow) select the desired setting and a notification group created earlier.
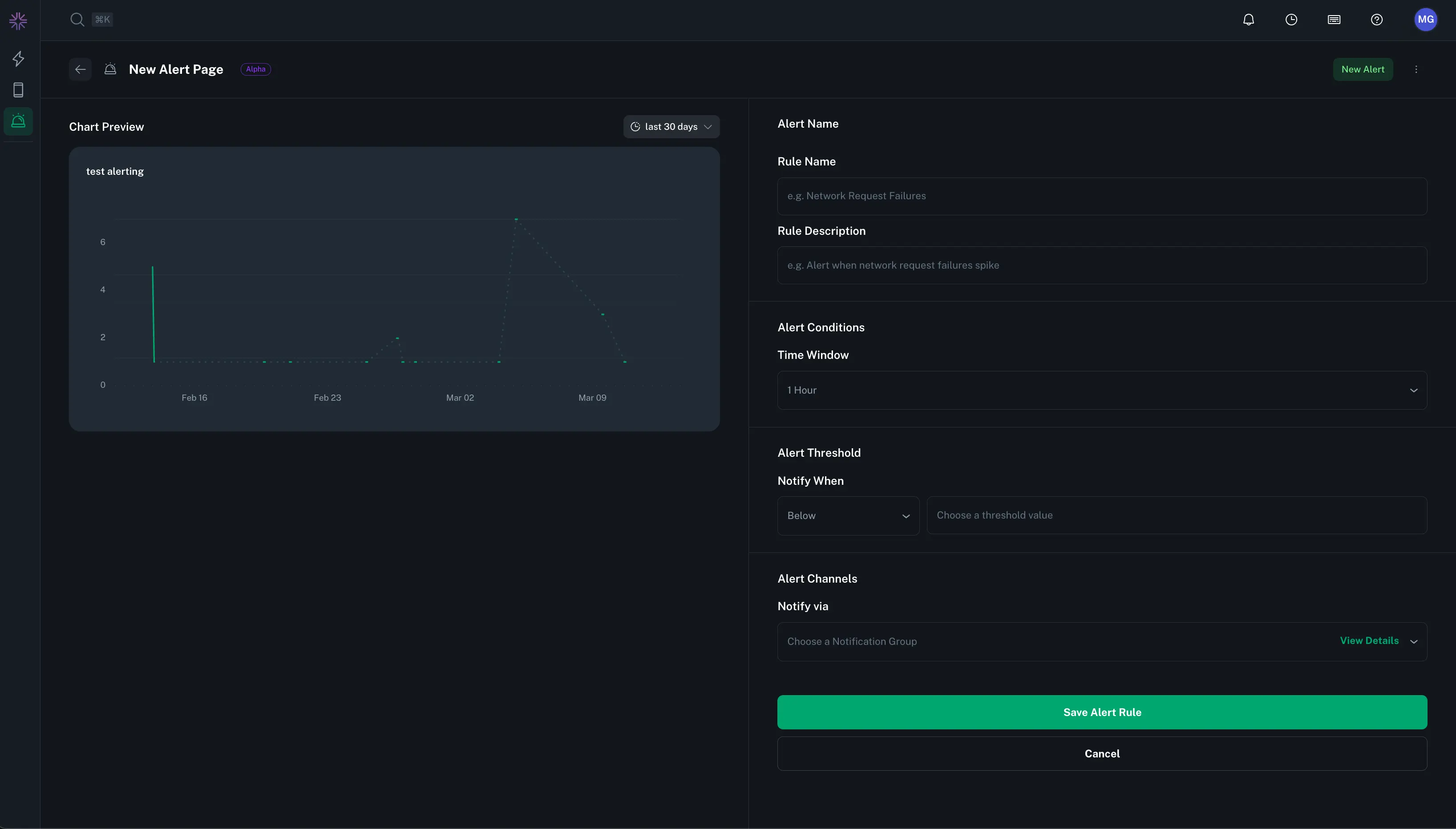
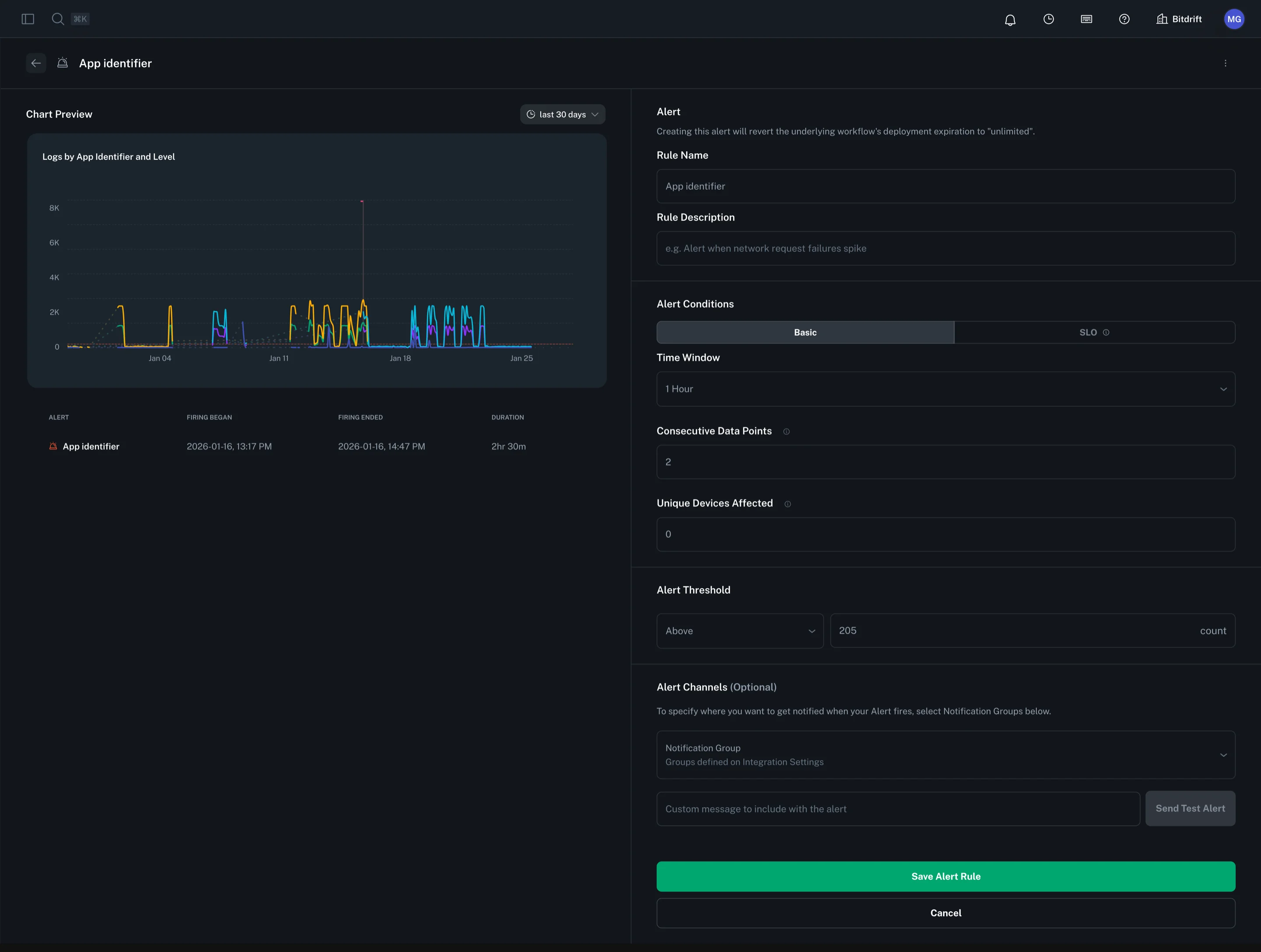
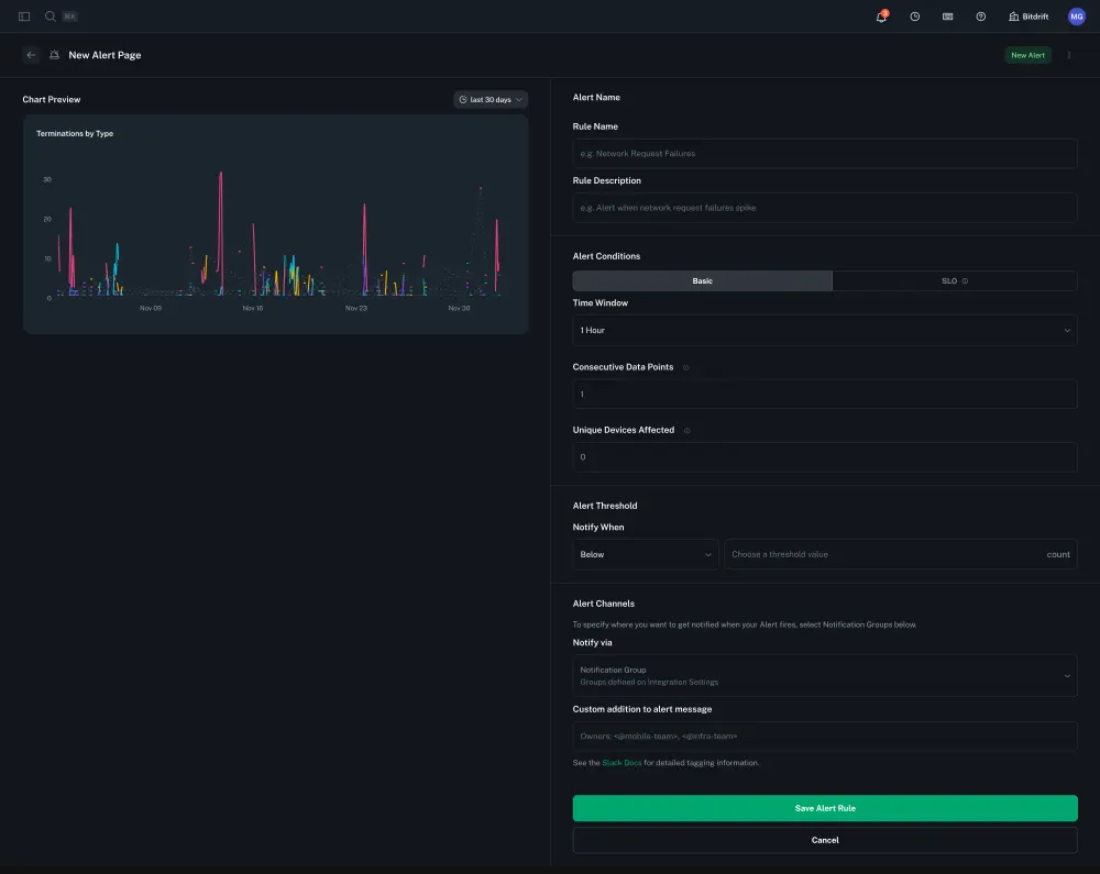
Create a Basic Alert¶
To create an alert, click on the options button of any workflow-powered Plot Chart. Configure the alert by providing a rule name, description, time window, and threshold. Then, select a notification group to determine where alerts will be sent.
Create a SLO Alert¶
For background on SLO alerts, first see the following chapters in the Google SRE book:
Defining an SLO alert requires the following:
- SLO alerts can only be defined on Rate Charts. The chart is assumed to be
<good events> / <total events> - Select an SLO window (7 or 30 days is supported)
- Select an SLO target percentage
- Select the settings for Multiwindow, Multi-Burn-Rate (MWMBR) that apply to the alert. Configuring these settings is nuanced and discussed in detail in the Google SRE book chapter linked above. To aid users we supply default settings for both 7 and 30 day SLOs that are likely a good starting point for most users.
When customizing MWMBR windows, the following settings are required for each window:
- The short time window
- The long time window
- The burn rate
Given the long window and the burn rate, the system will display the error budget % that would be consumed over the long window before the alert fires.
30 day SLO alerts default to the following settings:
| Long Window | Short Window | Burn Rate | Error Budget Consumed |
|---|---|---|---|
| 1h | 5m | 14.4 | 2% |
| 6h | 30m | 6 | 5% |
| 3d | 6h | 1 | 10% |
7 day SLO alerts default to the following settings:
| Long Window | Short Window | Burn Rate | Error Budget Consumed |
|---|---|---|---|
| 1h | 5m | 16.8 | 10% |
| 6h | 30m | 5.6 | 20% |
| 1d | 2h | 2.8 | 40% |
Alerts Home Page¶
The Alerts Home Page lets you monitor and filter alerts by status and ownership. It displays details such as the last fired timestamp, the user who created the alert, and its current status. You can also disable, edit, or delete alerts as needed.
Notification Groups¶
Manage your notification groups from the Company Settings section in your Profile Settings. To receive alert notifications, integrate with the Slack app by creating a notification group that specifies the Slack channels where alerts will be sent.
Slack Notification Message & Mentions¶
Enter the exact Slack notification that will be posted when the alert fires. • Message text: The custom text of your alert (e.g. “Error rate above 90% for service X”). • @mentions: Include any user or team pings using Slack’s mention syntax (e.g. <@U12345678> for a specific user, <!subteam^S12345|@dev-team> for a user group). For more info, check out the Slack mention syntax docs.




