Instant Insights: Overview¶
What are Instant Insights?¶
bitdrift's Instant Insights are an automatic way to generate useful views into your application's health and performance. After connecting our SDK, we're able to generate a dashboard of charts that give you an overview into the health of your app, from network latency to force quits.
Use Cases¶
Instant Insights delivers useful data across several categories:
- Health: View your app opens and app versions over time, as well as your logs by level across time.
- UX: See how frequently users are force quitting, how often your app freezes, and how long it takes for your app to be interactive from launch.
- Resources: Monitor your app installation size, critical memory warnings, and disk usage over time.
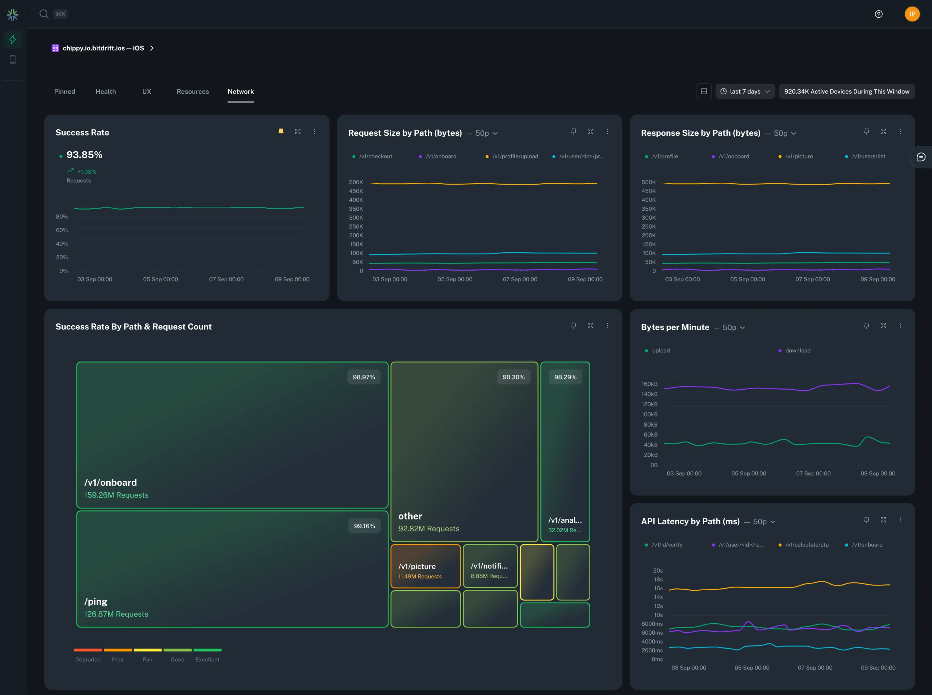
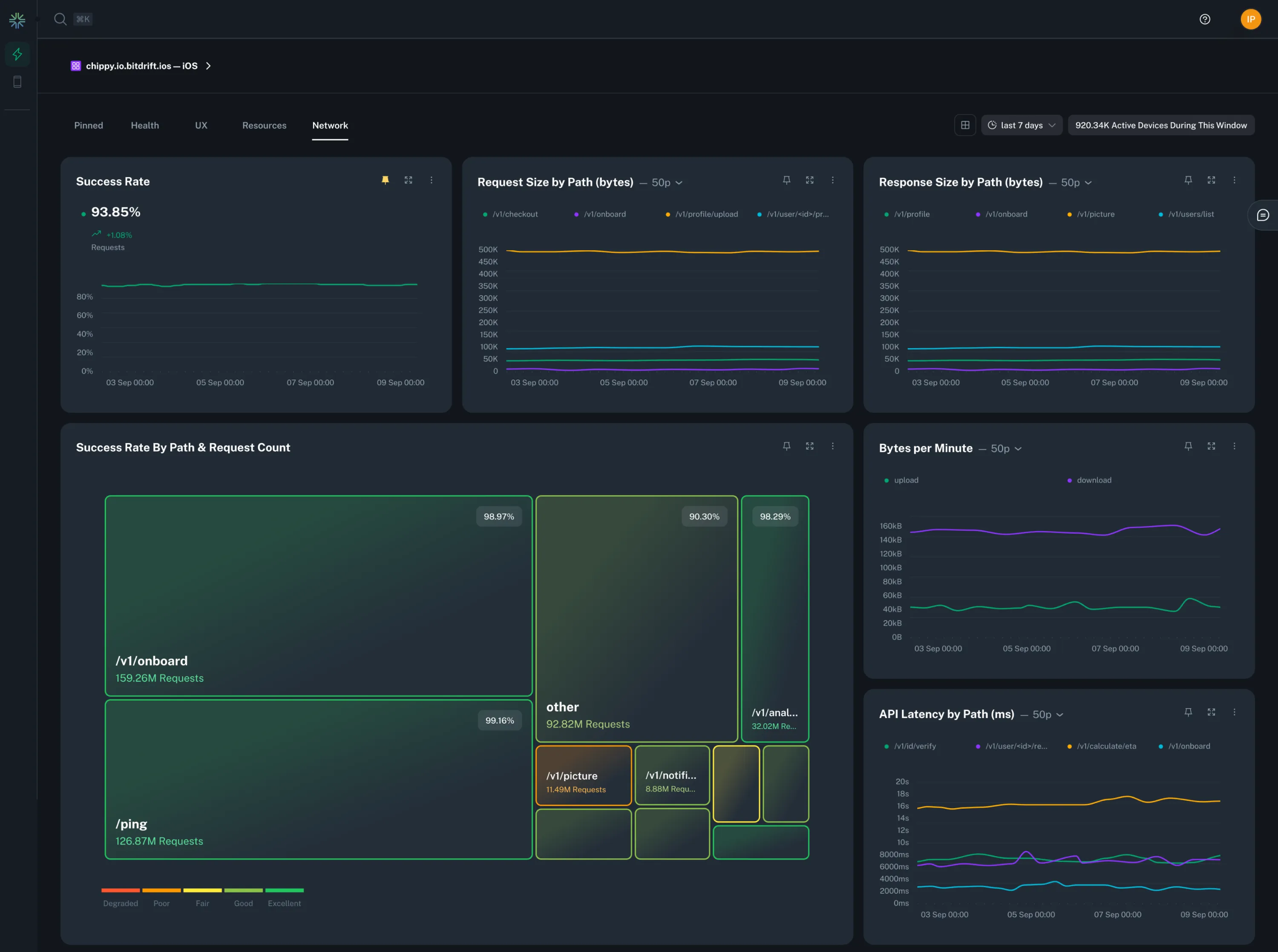
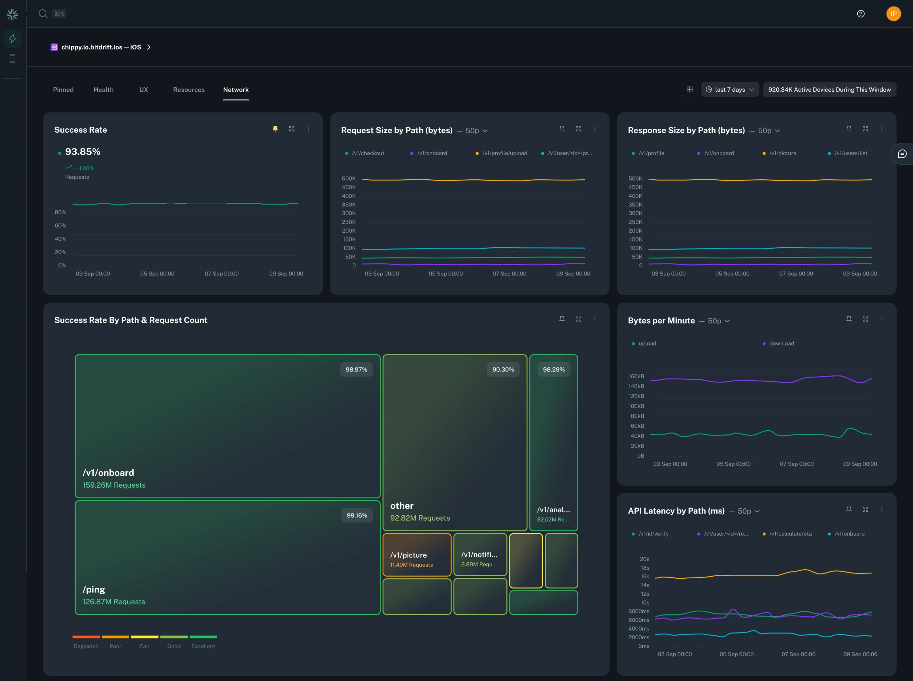
- Network: Track your network latency, requests, errors and more across multiple dimensions.
See the Instant Insights Feature Guide for a comprehensive walkthrough of all the features.
